Adjusting dashboard time window based on visualization selection done by visual builder

Hello Guys,

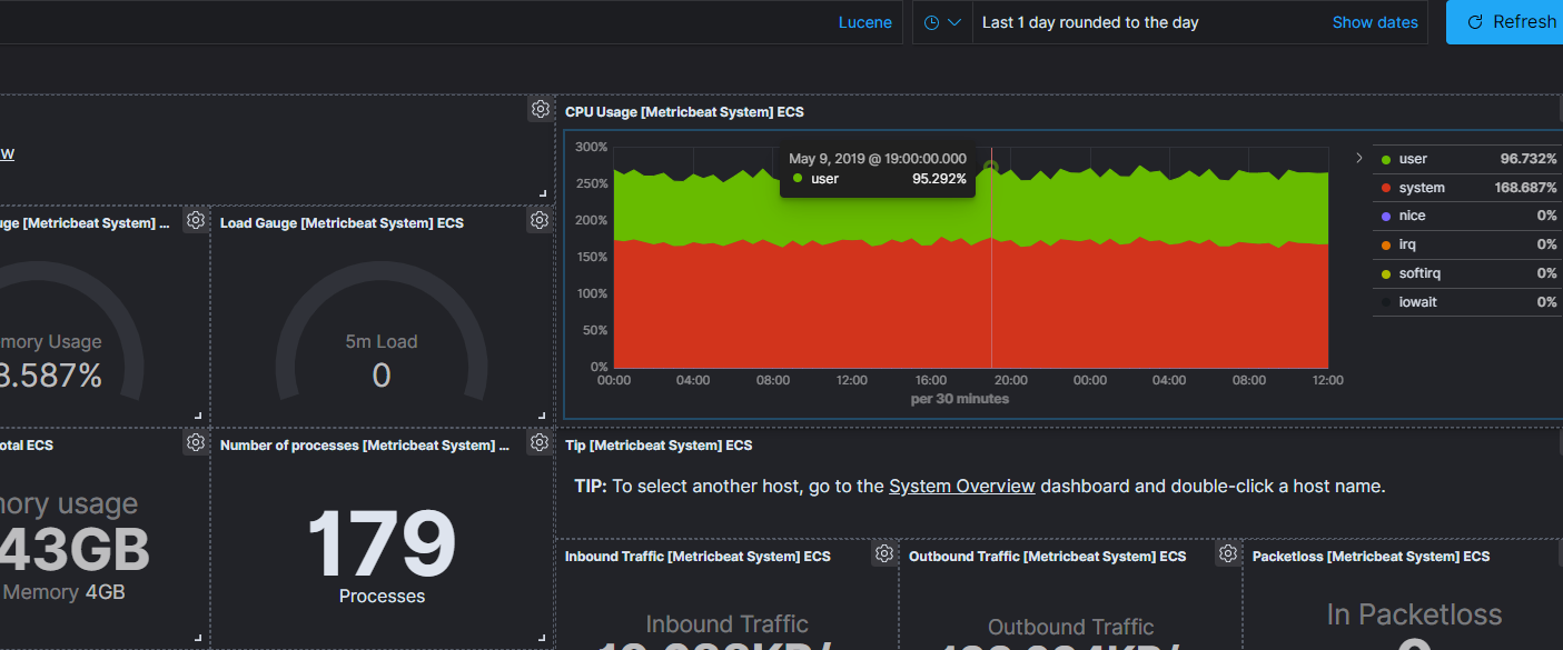
Based on the standard visualization for Metricbeat data: [Metricbeat System] Host overview ECS
Is it possible to filter the entire dashboard based on what we select on one of the visualizations's time series? For example, I would like to click on a point of CPU Usage Visualization so that the entire dashboard will be filtered to the given point in time: May 9, 2019 @ 19:00:00.000 - May 9, 2019 @ 19:30:00.000.
Is that possible or do I have to rely entirely on time window quick select in the top right corner?

@saif3r

yes, you can do this, but you need a bar-chart. When you add a bar-chart to the dashboard, you can click a bar, and it will use the time-interval of that bar to change the time-range fort the bar chart.

You can try one of the sample dashboards and see it in action

e.g. hover over the bar and then click it to filter on time

@thomasneirynck,

Yep, I already tried that using different type of visualizations, but I was wondering whether the same can be achieved in Visual Builder. Seems like it's not, as least for now.

Thanks!

1 Like

This topic was automatically closed 28 days after the last reply. New replies are no longer allowed.