Can I find out why is my elastic node has a high read rate every 12 hours

Hi,

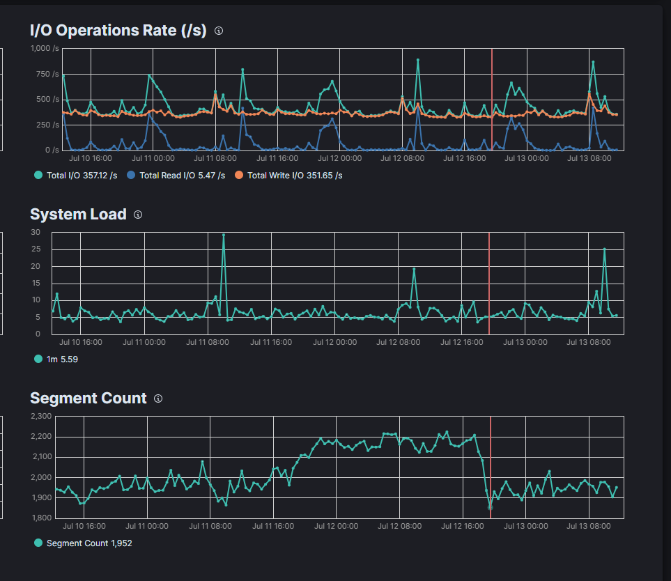
Above is my elastic 3 days IO rate chart, it does have a special pattern between every 12 hours, the read will reach to a peak, but I am not sure what is the thing that can potentially cause this happens... is there a way to find it out?
currently, I have set up couple watchers, but it runs per 10mins, and I did not set anything related to read/search per 12 hours .

It might be the merge segments which triggers that?

@dadoonet

Thanks for the reply.
I capture my segment count chart picure below, but seems like the time does not match... when the segment count has a huge drop, the read rate andrthe write rate is not very high,

Do you have snapshots? Where is this running? On cloud.elastic.co?

I think currently I have 45206 snapshots, and my elastic service is running on cloud
snap2

What is the output of:

GET /
GET /_cat/nodes?v
GET /_cat/health?v
GET /_cat/indices?v

This topic was automatically closed 28 days after the last reply. New replies are no longer allowed.