Hi everyone.
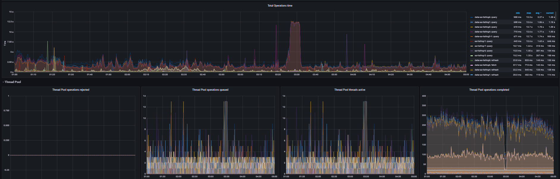
My Es cluster had high cpu usage at 3:30 am today, below is grafana monitoring:
And the kibana monitoring:
I don't have a clue, because in my nginx log files, I didn't see any request rise significantly at that time, and when I get up, es cpu usage had already dropped.
btw, in elastic cluster log files, no error logs were created at the time.
Do you have any other suggestions?
What should I do so that the next time I encounter a similar problem, I can better troubleshoot it.
Pretty thanks for any records.


