Empty String on windows.service.start_type field while using Metricbeat 7.8.0

Hi Dear Friends and Master of ELK Stack,

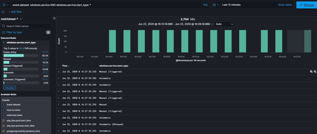
I want to ask/report about missing value on windows.service.start_type field while using Metricbeat 7.8.0.
While using Metricbeat 7.7.1 the values of windows.service.start_type field are Automatic, Manual, etc. But when I was using Metricbeat 7.8.0 the value of windows.service.start_type field is empty string.
Here I attached the screenshoot.

Can somebody help me?

Perhaps Beats team need to verify the module before released, as per my posting for heartbeat fields. Fortunately in the heartbeat fields, still have the data and just add processor copy_fields, this metricbeat module break a lots of dashboard, I'm afraid.

I wish it will rectified in next minor release...

Regards,
Fadjar Tandabawana

hi @Jamaluddin , are there any configuration changes in the config file between the 2 versions?
If not, can you create an issue in the beats repo, this looks like a regression https://github.com/elastic/beats

@Jamaluddin ,

thanks for bringing this to our attention , a PR with the fix has been created https://github.com/elastic/beats/pull/19551 , unfortunately for now you will have to use the older version of Metricbeat.

This topic was automatically closed 28 days after the last reply. New replies are no longer allowed.