Hello, I've upgraded elastic from 7.5.0 -> 7.9.1 and notice, that force merge time for my daily index increased more than twice! I don't change any setting.
Script do force merge like this :
set this index parameters:
"index.merge.policy.max_merge_at_once_explicit": "40"
"index.merge.scheduler.max_thread_count" : "43"
curl -s -u l:p -XPOST "http://localhost:9200/$pushindex/_forcemerge?max_num_segments=10"
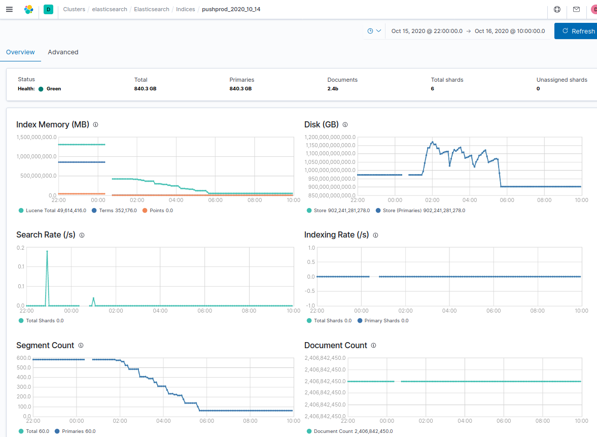
I have 2 nodes and 6 shards for each index, so in the end of force merge I have 60 segments in index.
Before upgrade ( version7.5.0):
After upgrade ( version 7.9.1):

