{"statusCode":500,"error":"Internal Server Error","message":"[parent] Data too large, data for [indices:data/read/get[s]] would be [32115499902/29.9gb], which is larger than the limit of [31621696716/29.4gb], real usage: [32115499744/29.9gb], new bytes reserved: [158/158b], usages [request=16784/16.3kb, fielddata=10094/9.8kb, in_flight_requests=26202187842/24.4gb, accounting=2264280/2.1mb]: [circuit_breaking_exception] [parent] Data too large, data for [indices:data/read/get[s]] would be [32115499902/29.9gb], which is larger than the limit of [31621696716/29.4gb], real usage: [32115499744/29.9gb], new bytes reserved: [158/158b], usages [request=16784/16.3kb, fielddata=10094/9.8kb, in_flight_requests=26202187842/24.4gb, accounting=2264280/2.1mb], with { bytes_wanted=32115499902 & bytes_limit=31621696716 & durability=\"TRANSIENT\" }"}
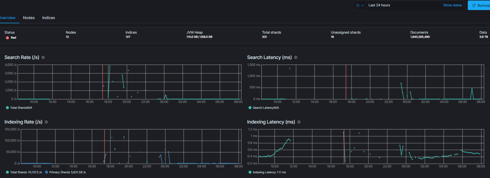
 Hello guy, I am stuck in this error for weeks. After 85% migrating user to new microservices app. We are starting to have huge in_flight_request and throw circuit_breaking_exception error. I am using Elastic Cloud Kubernetes (ECK) 7.8.1. I had customized the threadpool values and node indices level tuning but it didnt help (I have commented all customized values in configmap) so I reverted all to default configuration  except for JVM Heap.  I set JVM heap 50% of container memory(Hot: 31gb, Warm: 31gb, Cold: 16gb). But still not resolved the issues. We have implemented Hot War Cold architecture for index lifecycle, but it ddidnt help to resolved the issues. Our log size per day with replica is 350gb for the application alone (not included APM, metricbeat, filebeat,etc). Our log data retention is 30day for Delete phase. I am wondering why my in_flight_request is so huge 24.4gb which then throws [circuitbreakingexception] error?  Do I have to upgrade data nodes horizontally by adding new nodes solved this issues? because JVM max memory can't go beyond 32gb as suggested by elastic docs. Please helped me to solved this issue. By the way, Golang microservices logs send logs directly to elasticsearch using golang esapi without leveraging logstash because our microservices is in different kubernetes cluster with Elasticsearch. Here is ECK yaml.
kind: Elasticsearch
metadata:
  name: eck
  namespace: eck
spec:
  nodeSets:
    - config:
        node.data: false
        node.ingest: false
        node.master: true
        node.ml: false
        xpack.monitoring.collection.enabled: true
        #node.processors: 2
      count: 3
      name: master
      podTemplate:
        metadata: {}
        spec:
          containers:
            - name: elasticsearch
              resources:
                limits:
                  memory: 16000Mi
                  cpu: 2000m
                requests:
                  memory: 15000Mi
                  cpu: 1500m
              env:
                - name: ES_JAVA_OPTS
                  value: "-Xms8g -Xmx8g"
          initContainers:
            - name: sysctl
              command:
                - sh
                - "-c"
                - |
                  sysctl -w vm.max_map_count=262144
                  bin/elasticsearch-plugin remove repository-s3
                  bin/elasticsearch-plugin install --batch repository-s3
                  echo $AWS_ACCESS_KEY_ID | bin/elasticsearch-keystore add --stdin --force s3.client.default.access_key
                  echo $AWS_SECRET_ACCESS_KEY | bin/elasticsearch-keystore add --stdin --force s3.client.default.secret_key
              env:
                - name: AWS_ACCESS_KEY_ID
                  valueFrom:
                    secretKeyRef:
                      key: access-key
                      name: axisnet-s3-keys
                - name: AWS_SECRET_ACCESS_KEY
                  valueFrom:
                    secretKeyRef:
                      key: secret-key
                      name: axisnet-s3-keys
              securityContext:
                privileged: true
          nodeSelector:
            target: master-node
      volumeClaimTemplates:
        - metadata:
            name: elasticsearch-data
          spec:
            accessModes:
              - ReadWriteOnce
            resources:
              requests:
                storage: 10Gi
            storageClassName: gp2
    - config:
        node.data: true
        node.ingest: false
        node.master: false
        node.ml: true
        xpack.monitoring.collection.enabled: true
        node.attr.data: hot
        thread_pool.snapshot.max: 4
        # thread_pool.write.size: 9
        # thread_pool.write.queue_size: 2000
        # thread_pool.search.size: 13
        # thread_pool.search.queue_size: 4000
        # indices.memory.index_buffer_size: 30%
        # indices.queries.cache.size: 20%
        # indices.requests.cache.size: 4%
        # indices.breaker.total.use_real_memory: true
        # indices.breaker.total.limit: 95%
        # indices.fielddata.cache.size: 30%
        # indices.requests.cache.expire: 1h
        # network.breaker.inflight_requests.limit: 50%
        # node.processors: 8
      count: 3
      name: data-hot
      podTemplate:
        spec:
          containers:
            - name: elasticsearch
              resources:
                limits:
                  memory: 64000Mi
                  cpu: 8000m
                requests:
                  memory: 62000Mi
                  cpu: 7000m
              env:
                - name: ES_JAVA_OPTS
                  value: "-Xms31g -Xmx31g"
          initContainers:
            - name: sysctl
              command:
                - sh
                - "-c"
                - |
                  sysctl -w vm.max_map_count=262144
                  swapoff -a
                  bin/elasticsearch-plugin remove repository-s3
                  bin/elasticsearch-plugin install --batch repository-s3
                  echo $AWS_ACCESS_KEY_ID | bin/elasticsearch-keystore add --stdin --force s3.client.default.access_key
                  echo $AWS_SECRET_ACCESS_KEY | bin/elasticsearch-keystore add --stdin --force s3.client.default.secret_key
              env:
                - name: AWS_ACCESS_KEY_ID
                  valueFrom:
                    secretKeyRef:
                      key: access-key
                      name: axisnet-s3-keys
                - name: AWS_SECRET_ACCESS_KEY
                  valueFrom:
                    secretKeyRef:
                      key: secret-key
                      name: axisnet-s3-keys
              securityContext:
                privileged: true
          nodeSelector:
            target: data-hot
      volumeClaimTemplates:
        - metadata:
            name: elasticsearch-data
          spec:
            accessModes:
              - ReadWriteOnce
            resources:
              requests:
                storage: 500Gi
            storageClassName: gp2
    - config:
        node.data: true
        node.ingest: true
        node.master: false
        node.ml: true
        xpack.monitoring.collection.enabled: true
        node.attr.data: warm
        thread_pool.snapshot.max: 4
        # thread_pool.write.size: 9
        # thread_pool.write.queue_size: 2000
        # thread_pool.search.size: 13
        # thread_pool.search.queue_size: 4000
        # indices.queries.cache.size: 20%
        # indices.requests.cache.size: 4%
        # indices.memory.index_buffer_size: 30%
        # indices.breaker.total.use_real_memory: true
        # indices.breaker.total.limit: 95%
        # indices.fielddata.cache.size: 30%
        # indices.requests.cache.expire: 1h
        # network.breaker.inflight_requests.limit: 50%
        # node.processors: 8
      count: 3
      name: data-warm
      podTemplate:
        metadata: {}
        spec:
          containers:
            - name: elasticsearch
              resources:
                limits:
                  memory: 64000Mi
                  cpu: 8000m
                requests:
                  memory: 62000Mi
                  cpu: 7000m
              env:
                - name: ES_JAVA_OPTS
                  value: "-Xms31g -Xmx31g"
          initContainers:
            - name: sysctl
              command:
                - sh
                - "-c"
                - |
                  sysctl -w vm.max_map_count=262144
                  swapoff -a
                  bin/elasticsearch-plugin remove repository-s3
                  bin/elasticsearch-plugin install --batch repository-s3
                  echo $AWS_ACCESS_KEY_ID | bin/elasticsearch-keystore add --stdin --force s3.client.default.access_key
                  echo $AWS_SECRET_ACCESS_KEY | bin/elasticsearch-keystore add --stdin --force s3.client.default.secret_key
              env:
                - name: AWS_ACCESS_KEY_ID
                  valueFrom:
                    secretKeyRef:
                      key: access-key
                      name: axisnet-s3-keys
                - name: AWS_SECRET_ACCESS_KEY
                  valueFrom:
                    secretKeyRef:
                      key: secret-key
                      name: axisnet-s3-keys
              securityContext:
                privileged: true
          nodeSelector:
            target: data-warm
      volumeClaimTemplates:
        - metadata:
            name: elasticsearch-data
          spec:
            accessModes:
              - ReadWriteOnce
            resources:
              requests:
                storage: 1500Gi
            storageClassName: gp2
    - config:
        node.data: true
        node.ingest: true
        node.master: false
        node.ml: false
        xpack.monitoring.collection.enabled: true
        node.attr.data: cold
        # thread_pool.snapshot.max: 2
        # thread_pool.write.size: 5
        # thread_pool.write.queue_size: 2000
        # thread_pool.search.size: 7
        # thread_pool.search.queue_size: 4000
        # indices.queries.cache.size: 20%
        # indices.requests.cache.size: 4%
        # indices.memory.index_buffer_size: 20%
        # indices.breaker.total.use_real_memory: true
        # indices.breaker.total.limit: 95%
        # indices.fielddata.cache.size: 20%
        # indices.requests.cache.expire: 1h
        # network.breaker.inflight_requests.limit: 50%
        # node.processors: 4
      count: 3
      name: data-cold
      podTemplate:
        metadata: {}
        spec:
          containers:
            - name: elasticsearch
              resources:
                limits:
                  memory: 32000Mi
                  cpu: 4000m
                requests:
                  memory: 30000Mi
                  cpu: 3000m
              env:
                - name: ES_JAVA_OPTS
                  value: "-Xms16g -Xmx16g"
          initContainers:
            - name: sysctl
              command:
                - sh
                - "-c"
                - |
                  sysctl -w vm.max_map_count=262144
                  swapoff -a
                  bin/elasticsearch-plugin remove repository-s3
                  bin/elasticsearch-plugin install --batch repository-s3
                  echo $AWS_ACCESS_KEY_ID | bin/elasticsearch-keystore add --stdin --force s3.client.default.access_key
                  echo $AWS_SECRET_ACCESS_KEY | bin/elasticsearch-keystore add --stdin --force s3.client.default.secret_key
              env:
                - name: AWS_ACCESS_KEY_ID
                  valueFrom:
                    secretKeyRef:
                      key: access-key
                      name: axisnet-s3-keys
                - name: AWS_SECRET_ACCESS_KEY
                  valueFrom:
                    secretKeyRef:
                      key: secret-key
                      name: axisnet-s3-keys
              securityContext:
                privileged: true
          nodeSelector:
            target: data-cold
      volumeClaimTemplates:
        - metadata:
            name: elasticsearch-data
          spec:
            accessModes:
              - ReadWriteOnce
            resources:
              requests:
                storage: 5000Gi
            storageClassName: st1
  version: 7.8.1```