Hi Sir
I want to setting Fortigate bandwidth chart in ELK.
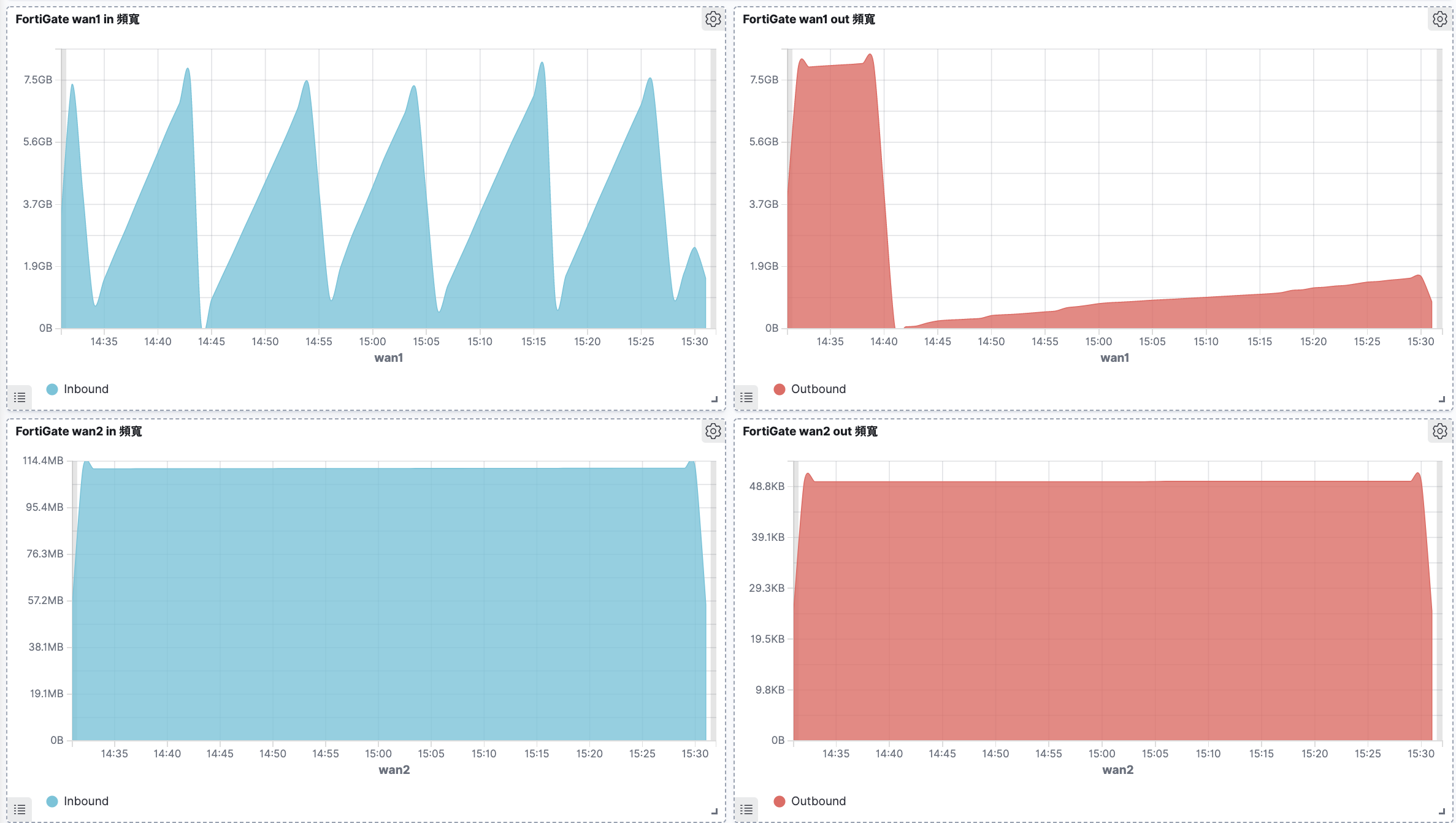
And refer the following img that is the chart in my Fortigate.
Then I have collect OID in ELK :
1.3.6.1.2.1.2.2.1.10
1.3.6.1.2.1.2.2.1.16
And Setting the chart in ELK
But looks like it is different.
Why is it different between two chart?
Does Fortigate chart is not using this OID?
BR,
Jim

