Kibana Donut chart with small inner circle

Hello Team,

I am on ELK v7.17.

I have created donut chart to represent some data, using Lens. However, I see that the inner circle is quite small. I read somewhere, that there is an options tab that can be used to change/control the size of the inner circle with variations as -> small, medium. However I don't see these options anywhere for the donut chart.

Any suggestions as to how I can increase the size of the inner circle or rather the area of the inner circle?

Thanks in Advance.

Hi @santy1 ,

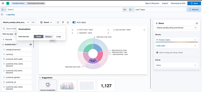
Please check my screenshot to find the option to change inner area size:

It is quite similar to what you could do for the original Pie Chart before Lens:

Regards, Dima

Thanks Dima, for the reply.

Surprisingly, I don't see the options. I only see options the hide/show the labels, position the legends, but no option to set the size of the inner circle.

Not sure if I am doing something wrong.

Hello Dima/Team,

Any suggestions? The screenshot shared by you shows options for changing the size, however I can't see these options ( replied with my screenshot ). I am on ELK v7.17, is this related to the version I am using?

If yes, can you confirm on which version of ELK stack I can see these options, I will try to upgrade ELK to that version accordingly.

Thanks in Advance.

Hey @santy1,

I was able to find the PR and the feature was released in 8.1, actually the most recent release.

Regards, Dima

Hello Dima,

I can see the options to control the size of the Donut chart in the latest version i.e. v8.1. It also has additional visualisation charts as compared to the previous version I was using

Thank you for guiding me in the right direction.

1 Like

This topic was automatically closed 28 days after the last reply. New replies are no longer allowed.