Hi, this pic is an example in "metabase". It shows busiest hours of the day and the best-selling day of week in a month for example.
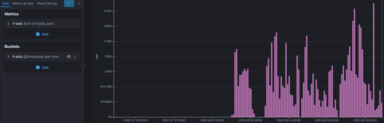
I know I can create a line chart like this in kibana
But it shows the busiest hours "per day".
I need something like metabase chart but in Kibana. Is it possible ?
thanx a lot


